Prenez en main notre solution grâce à notre démo autoguidée !


Streamline reporting

Rationalisation du reporting


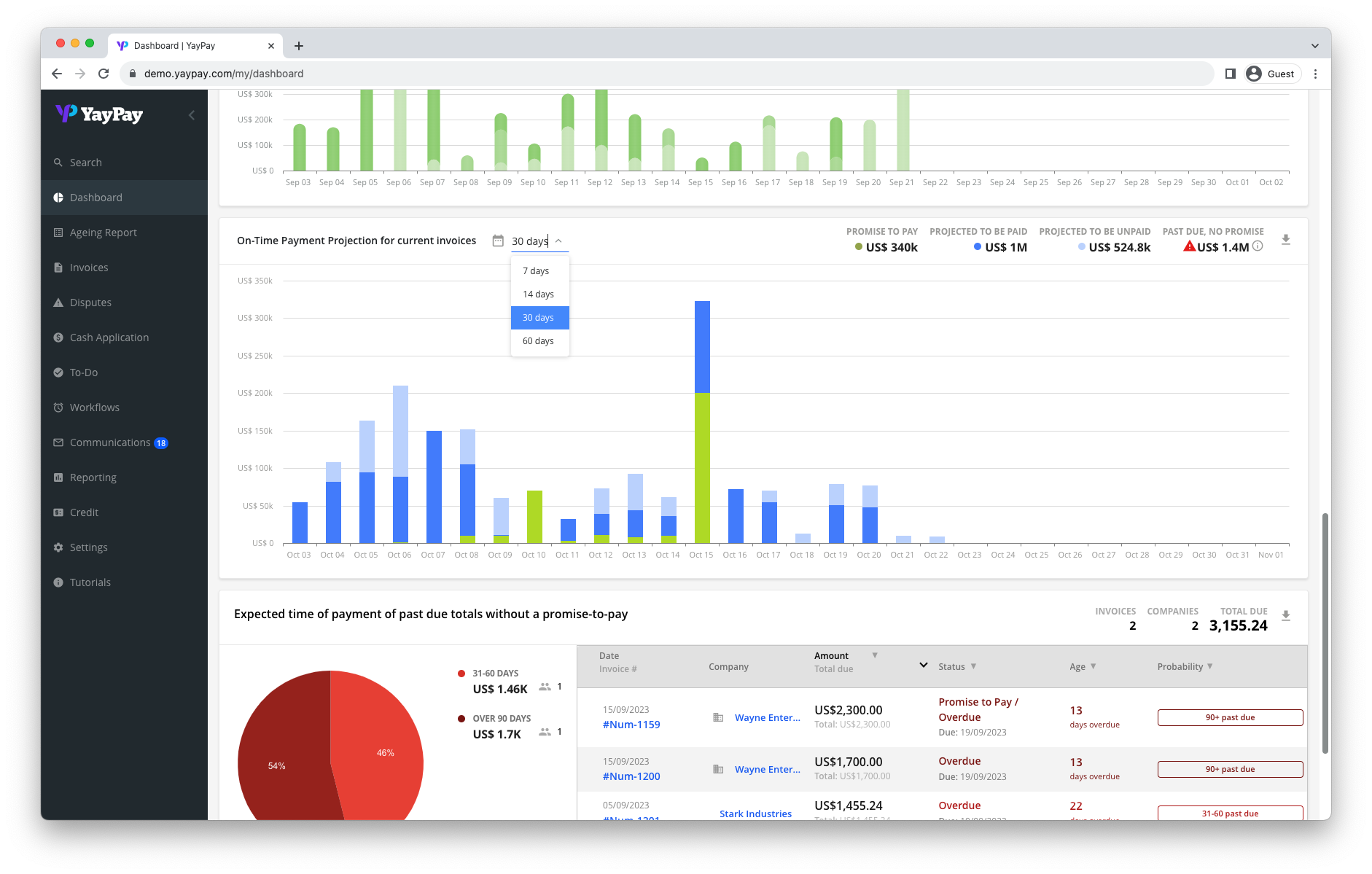
Obtenez une visibilité totale sur vos comptes clients via à notre puissant tableau de bord. Grâce aux rapports chronologiques en temps réel, au suivi instantané du DSO et à la possibilité de créer des rapports personnalisés exploitant des centaines de sources de données, vous pouvez prendre des décisions éclairées et rapides.

Pertinence des informations grâce à l’IA


Ne perdez plus du temps et de l’argent à cause des factures impayées ! Tirez parti de l'apprentissage automatique pour prévoir les flux de trésorerie avec une précision allant jusqu'à 94 %. Grâce à Quadient AR vous pouvez prédire le comportement des payeurs et hiérarchiser les activités de recouvrement.
Cash Forecasting
Reporting

Génération de rapport avec n’importe quelle donnée


Générez des rapports sur n'importe quelle donnée de comptes clients grâce aux différentes intégrations avec votre système ERP, financier et comptable.

Rapports que vous pourrez avoir

Aging Report

Rapport Balance âgée

Filtrez par chaque catégorie pour récupérer les données dont vous avez besoin.

DSO

DSO/Délai moyen de paiement

Mesurez facilement, à partir du tableau de bord, le temps nécessaire aux clients pour payer.
Cash Flow Forecasting

Prévisions de trésorerie

Prévoyez les flux de trésorerie jusqu'à 60 jours avec une précision de 94 %.

Payer Behavior

Comportement de paiement

Utilisez le classement des clients pour savoir quels clients sont susceptibles de payer à temps et ceux qui risquent de payer en retard.

icon-credit-scorecards

Carte de notation

Établissez des profils de crédit précis pour chaque client, en fonction de sa propension à payer.

Anything Else You Can Imagine

Et encore plus de rapport

Vous pouvez construire d’autres rapport en fonction de n’importe quelle source de donnée.

Mammoth Carbon Products

Les capacités de reporting et de communication client de Quadient AR font la différence. Notre processus des comptes clients est devenu plus fluide, ce qui nous permet, à moi et à mon équipe, de comprendre plus facilement la situation exacte de nos comptes.

— Eben Paul

CFO

Ressources à la une

L'IA au service de la gestion du poste client

L’IA au service de la gestion du poste client

Module bi Quadient comptes clients

Le module Analytique de Quadient AR

Du credit a l'encaissement

Livre blanc : Du crédit à l’encaissement

Prêt pour l'automatisation de vos comptes clients ?

Découvrez ce que Quadient AR peut faire pour votre entreprise

Contactez-nous